
Tanzu Data Services
Designing Tanzu Data Services Experience
Lead design strategy, systems-level thinking & execution for Applications and associated Tanzu products with fellow designers
Launch a net-new experience to simplify how data services were discovered, consumed, and managed
Collaborate with cross functional team to drive strategic initiatives, alignment and establish scalable processes
Manage user research enabling informed product decisions
Platform: Tanzu – A cloud-native application platform
Team: Design, Product, Engineering, Business, Tech Sales
Impact: +10% platform adoption | −22% support calls | Improved customer satisfaction
Tanzu is a cloud-based application platform that enables organizations to build, deploy, and manage applications alongside critical data services. These services are essential for application functionality but previously lacked a unified, user-friendly way to be accessed and managed—leading to fragmented developer experiences and limited visibility for platform admins. Platform value comes from easily facilitating the exchange between Service Providers and Service Consumers. Easy exchange drives more services…Driving more services on platform means…Expanded workload applicability & Expanded workload applicability
My Role in Tanzu
The Challenge
Before our work began:
Developers could only access data services via limited CLI, spread across multiple tools with no GUI.
Admins lacked visibility into service performance and cost.
Platform engineers had no centralized way to publish or manage services.
This created friction across the board, reducing adoption and generating high support volume.
As a newly formed team building from the ground up, I had to influence cross-functional stakeholders, define product direction with no precedents, and evangelize a user-centered design process from day one.
Business Goals
Increase adoption of Tanzu platform among developer community by providing data services
Reduce support calls by helping developers self-serve to identify services and attach to applications
Improve trust and satisfaction among users
My Design Process
Being a new team and no existing product solution, my goal was to influence stakeholders and team to approach from user’s perspective. I with fellow designers used various phases of design methodology to evangelize user centered process. This helped the team to understand we are solving right problem and considering all possible solutions.
Who Are The Users
Research & Alignment
I led foundational user research across internal and external teams:
Conducted interviews with developers and platform engineers to uncover core frustrations and unmet needs.
Identified key use cases for both producer and consumer workflows.
Synthesized findings into actionable personas, journey maps, and opportunity areas
Research Insights
Producers
No option to add new service for helping application users
No option to manage services
No way to understand the performance of services and how much the usage is costing to the org
Consumers
Have to use multiple products to use services and other necessary features
No easier way to launch service instances, frustrating experience
Poor performance due to separate product usages
What Are We Solving For
How might we help producers and consumers use the required services and solve for following:
Increase business resiliency with availability of data services
Simplify developer collaboration with service publishing
Empower the teams with marketplace of Tanzu software across runtimes
Design Brainstorm
Design Thinking Workshops
To establish a shared product vision, I facilitated multi-disciplinary workshops:
Mapped key tasks and interactions across personas.
Defined an ideal-state flow for publishing, discovering, and managing services.
Used storyboarding to visualize complex workflows and align on north-star experiences.
Participants
Design
Product
Engineering
Business/Marketing
Tech. Sales
Storyboards
I chose storyboards to communicate user’s work flow so that team can quickly identify user pain points and moments of delight. They also help foster collaboration by making complex ideas easier to understand.
Final Designs
I created Services vision, wireframes & final mocks as a unified GUI experience for key tasks:
Discover new services and select required service from marketplace
Step-by-step flow to create instance of the required service
Troubleshoot and manage installed service instances
Built modular, scalable patterns that could grow with the platform and serve future extensibility.
Tanzu Dashboard : Developer focused dashboard with insights about key areas
Create Service Instance : Guided step-by-step process to create local version of selected service with plenty of help
Marketplace : Easy to find required resources with visually highlighting on Tanzu supported resources
Service List : Available service instances with required info in one glance
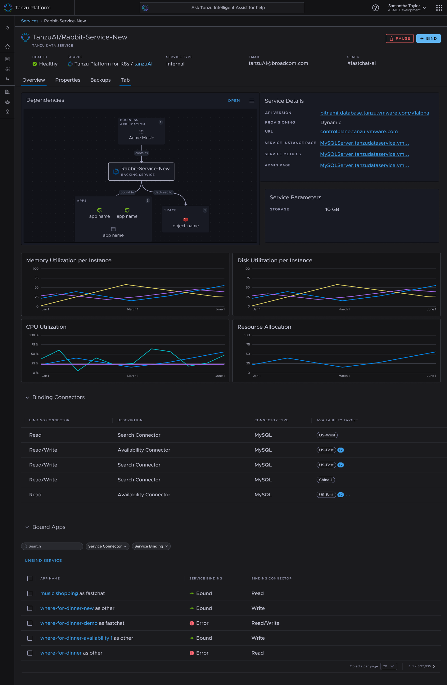
Service Details : Service details with metadata, attached apps and visualizations of resource utilization & topology
Topology : Visualization of services & other reouces are connected on the platform
Getting Buy-In
To drive execution:
Partnered with PMs to define MVP scope and success metrics.
Presented research insights and prototypes to engineering, marketing, and leadership to gain alignment.
Iterated with technical leads to ensure feasibility and coherence across backend systems.
Impact
Successfully launched the first GUI-based Data Services experience with Marketplace in Tanzu. Created foundational service patterns that scaled across future Tanzu capabilities.